Bon ma PAC atlantic a été installé par mon constructeur. J’ai fait un premier entretien. et meme si les personnes connaissent probablement mieux le coté technique , vanne, on s’appercoit qu’ils n’ont pas les outils pour diagnostiquer et evaluer precisemment les reglages de la PAC.
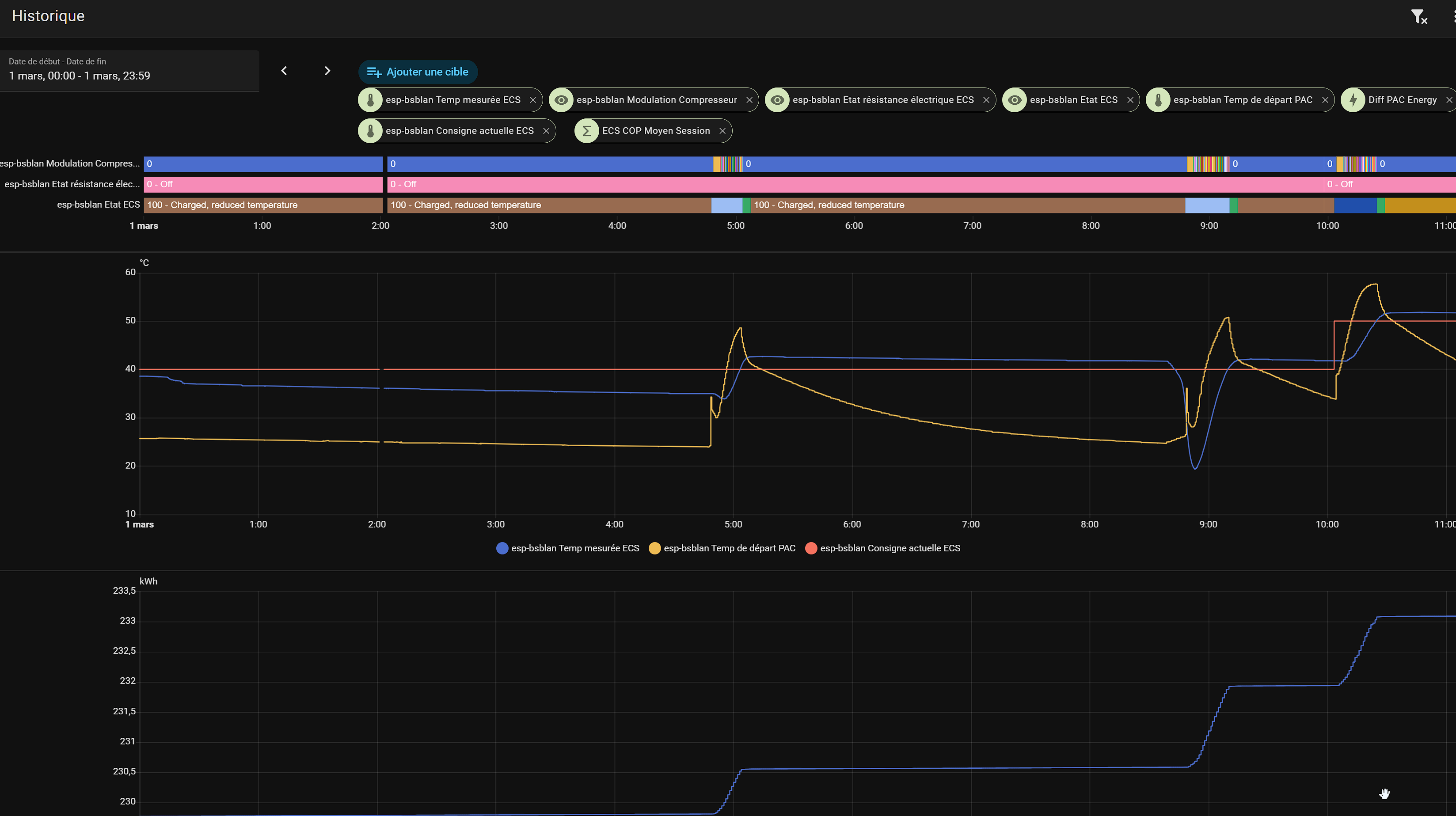
BSBlan et Home assistant sont geniaux car on peut voir l’historique complet et detaillé du fonctionnement.
Ca permet une meilleure comprehension et de voir si les reglages souvent par defaut sont adaptés.
J’ai mis a jour bsblan et donc toutes les entités ( pas cool ) et je me suis repenché sur la conso du fait que j’ai installé une sonde pour la conso energie. En ce moment la partie chauffage ne tourne pas et facilite donc l’analyse pour l’ECS.
Ca reste neanmoin tres consomateur en temps. Petit retour d’experience sur l’amelioration des reglages.
1- Par defaut , la PAC devrait etre reglée pour une temp max a 52degrés. ( 2916 ) et 30% pour 2918.
En gros, si on a besoin de lancer un cycle ECS avec une consigne à 55degrés, la PAC fait chauffer le circuit jusque 52 degrés et la pompe tourne pour que l’echange de chaleur se fait avec l’eau chaude sanitaire contenu dans le ballon.
Je remarquais que la temperature de depart atteint bcp plus vite cette temperature et l’ECS n’est alors pas du tout a la temperature de consigne. Avec mes reglages chez moi ( temp confort ecs a 53degré ) , la PAC une fois atteint les 52 degres estimait que la resistance ECS devait se mettre en route car elle estimait que la temp ECS ne montait pas assez vite par rapport a l’energie depensé.
La fin de chauffe se faisait alors avec la resistance electrique ce qui est normal si on demande une temperature haute.
Neanmoins , je trouvais que c’etait un peu trop rapide a passer sur la resistance electrique. Je faisais des tests en augmentant 2916, ca retardait un peu mais ca ne changeait pas vraiment.
Grace a BSB lan et mes sondes, je savais precisemment qu’un cycle apres une longue douche ( temp ecs descendu a 30degré ) consommait 2.6kwh
2- Je pensais a un probleme de circulation ou d’echangeur , car la temp de depart monte tres tres vite et le mode resistance arrivait ensuite donc tres vite aussi. Apres un entretien par un technicien, on ne savait pas vraiment repondre. J’ai donc investigué pour retarder le declenchement en mode electrique pour les hautes temperatures.
En fait , j’ai joué sur 2916 mis a 60 meme si il ne l’atteint pas, augmenté la vitesse de pompe mini 2792 a 60% pour ameliorer l’echange du coup ralentissant la montée de la temp depart et aussi mis 10% pour 2918. Pour ce dernier , ca veut dire de passer en mode elec uniquement si le gain est inferieur a 10% et non à 30%. ( ma comprehension )
Et ca marche !! Enfait, la duree du cycle ECS passe de 1h30 à 30min sans utilisation de la resistance et cela permet de baisser la temp de consigne confort à 48 degrés sans perte de confort car l’ECS peut etre renouvellé bcp bcp plus rapidement.
La ou un cycle coutait 2.8kwh, il ne m’en coute que 1.6kwh. Ca fait tout de meme 35% !!!
Pour illustrer, je mets une copie d’un cycle ECS avant et apres.
Bref, voici les parametres pouvant entrainer un gain energetique pour l’ECS en plus de la temperature de consigne, 2916,2918,2792.
Bref, je constate que les reglages sur les installations sont loin d’etre optimales ( c’est aussi le cas pour a partie chauffage et sa loi d’eau ) et qu’il est difficile pour un technicien d’ameliorer ceux-ci car sans outils aussi puissant que BSBlan permettant de voir vraiment le comportement sur une longue periode.
Ca vaut vraiment le cout de se pencher sur cela soit meme pour faire des economies.
Attention, je ne suis pas technicien PAC, juste un utilisateur experimentant. Tout conseil peut en fait potentiellement endommager votre PAC…
Donc faites valider tout changement par un technicien Atantic avant toute modification ( disclaimer habituel…)
Aprés:

Avant:




