Intégration Zendure fait tomber mon PI pendant la production

Bonjour,

Depuis que j’ai mis à jour vers 2026.1 (.3), mon Raspberry Pi 4 2BG est à genoux, et HA devient quasiment inutilisable pendant la phase de production solaire.

J’utilise l’intégration Zendure/Zendure-HA, et je constate bien en la désactivant que je n’ai plus de ramage.

Je ne sais pas trop quoi faire …
Quelqu’un aurait une idée ?

Merci d’avance

Bonjour,
niveau RAM utiliser, ca donne quoi ?

Bonjour @WarC0zes,

C’est plutôt stable (autour de 70%) niveau RAM.

En revanche ça swap à mort (ma swap remplie à 95%), ça j’ai du mal à comprendre (ce n’est peut-être pas lié)

C’est clair tu n’as pas assez de ram 2go c’est vraiment trop limite

Jusqu’ici ça tournait très bien, c’est vraiment après le passage en 2026.1.
Il y a peut-etre eu des changements

En plus, je crois que mon problème vient plutot de mon stockage en fait : c’est un disque externe nvme mais branché en USB 2 (port USB3 inutilisable à cause d’interférences sur ma version du PI 4 …)

Chaque version ajoute un peu plus

Mais déjà être a fond sur le swap veut tout dire
Il est vraiment conseiller d’avoir au moins 4go de ram

A moins d’un composant avec des fuites mémoire

Oui, dès que je désactive l’intégration zendure je retombe à 10% de proc et HA redevient fluide :confused:

(Je cherche un mini PC N100 ou 150 en ce moment mais très compliqué..)

Salut

Tu n’aurais pas des sensors de la zendure qui remonte trop rapidement, genre xx sensors toutes les secondes ?

J’ai eu un jour un sensor qui changeait d’état plusieurs fois par seconde, la db avait pas trop aimé :sweat_smile:

C’est vrai que ça flood peut-être avec MQTT, je viens de repasser sur la connexion « cloud » pour voir si c’est pas mieux
Sinon, je ne sais pas comment vérifier cela, à part regarder avec mes petits yeux dans MQTT Explorer :smiley:

[EDIT] effectivement, en passant par le cloud c’est mieux. ça flood moins et le PI reste lent mais accessible. Je ne comprends pas ce qui a pu changer puis HA 2026.1..

Bon finalement j’ai repris le code de l’intégration, et j’ai modifié ce qui posait problème (je suis développeur).
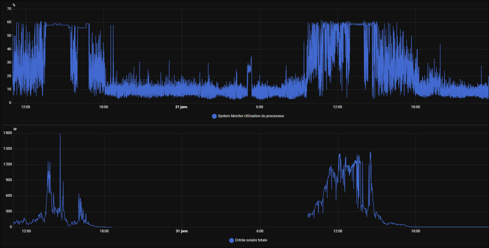
L’utilisation CPU du process est passé de 220% à … 5%. C’est à dire même moins qu’avant mes soucis.
Je vais proposer mes dev dans l’issue que j’avais déclaré mais vu la quantité de changement, pas sur que ça soit repris.

On voit bien le CPU global chuter après mon dev vers 15h15 :

Bref dommage je me trimballe maintenant un fork du projet, mais ça marche au top

1 « J'aime »

Bonjour, merci pour ton partage. Comment peut on mettre en place ton fork s’il te plaît ?

Et du coup c’est qui qui posait probleme, trop d’infos trop souvent ?

@R_hum1 Pas besoin à priori, une partie de mon fix devrait être repris par Fireson dans la prochaine màj :wink:

@Tochy En gros c’est ça oui. Sur les « petites » machines, le disque est tellement stressé que ça fait une file d’attente, et tout le monde en pâti.

Ce sujet a été automatiquement fermé après 2 jours. Aucune réponse n’est permise dorénavant.