Pb avec automatisation

Bonjours, je tente de créer une automatisation qui teste la puissance consommée par la machine à laver, si elle est <10 pendant x minutes , j’envoie un message Telegram “lessive terminée”.

J’ai aussi créé une entrée logique que je remtes à 0 quand la lessive démarre et qui sert à ne pas envoyer le message plusieurs fois.

Pb, l’automatisation ne se déclenche jamais même si je ne laisse que le test puissance <10 pendant x temps, comme si cette entité, quand elle est à zéro, n’est jamais mise à jour, enfin je ne sais pas trop….

je joins l’images de l’interface automatisation :

le code yaml fourni par l’interface automatisation :

alias: 1. Alerte Fin de Lessive ou Séchage (FIXE)
description: Envoie l'alerte après 5 minutes de faible consommation si le drapeau est OFF.
triggers:
  - trigger: numeric_state
    entity_id: sensor.prise_buanderie_power
    below: 100
    for:
      minutes: 0
      seconds: 20
conditions:
  - condition: state
    entity_id: input_boolean.lessive_terminee
    state: "off"
actions:
  - action: telegram_bot.send_message
    data:
      config_entry_id: 01K2YA5HS5CJ3JD7MGHXHBARQX
      message: 🧺 LESSIVE / SÉCHAGE TERMINÉ ! Machine prête.
  - action: input_boolean.turn_on
    target:
      entity_id: input_boolean.lessive_terminee
mode: single

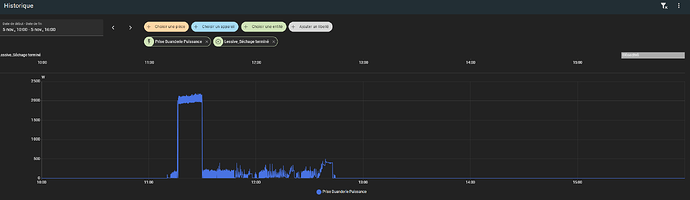
l’historique de l’entité puissance et du boléen (créé après 15h):

l’état de l’entité puissance :

Tu n’as pas un souci de booléen entre input_boolean.lessive_terminee et ce que tu traces (lessive_sechage_termine) ? est ce que tu testes le bon ?
image

Ton booléen est il à OFF pendant que la lessive tourne ? Qu’est ce qui vient le positionner à OFF?

Qu’y a t’il dans l’historique des déclenchement de l’automatisation ?

Perso je fais exactement pareil (sauf pour le booléen, moi c’est lavage en cour…) et pour le Lave vaisselle j’ai une tempo plus longue, je suis plus court sur le lave linge (mais l’automatisation est moins simple puisque je vérifie si le sèche linge a fini pour notifier…)

alias: MACHINES - vaisselle terminé
description: désactive le booléen vaisselle en cours et notifie un ECAM
triggers:
  - type: power
    device_id: 9ea0390c2f2d68e24e2fc2e47c2c2dd6
    entity_id: 901649d7e5160c61d3b2e1c37d1a2fe8
    domain: sensor
    below: 5
    for:
      hours: 0
      minutes: 30
      seconds: 0
    trigger: device
conditions:
  - condition: state
    entity_id: input_boolean.vaisselle_en_cours
    state: "on"
actions:
  - data: {}
    target:
      entity_id:
        - input_boolean.vaisselle_en_cours
    action: input_boolean.turn_off
  - action: script.ecam_publish
    data:
      message: Fin lave Vaisselle
mode: single

alors c’est vraiment la valeur de l’entité puissance qui ne fonctionne pas. J’ai enlevé la condition sur le booléen et ça ne se déclenche toujours pas.

Dans l’historique des déclenchements il reste à “jamais”.

Pour la durée j’avais 5 minutes au début mais j’ai mis 20 sencondes pour les tests. Ca ne s’est jamais déclenché.

Cette condition de <100 sur l’entité puissance ne semble pas fonctionner du tout.

Bizarre ! Car on voit bien ta puissance au delà des 100W…

Mais attention c’est un trigger, il faut donc que la puissance soit >100W puis devienne <100W durant 20s.

Le trigger ne sera émis qu’au passage sous 100W pas si on est déjà sous 100W (il faut donc relancer une machine pour re tester à chaque fois)

Essaie avec une autre valeur et en branchant un autre truc sur ta prise pour tester (sinon ça va en faire des machines :rofl: )

mais là je viens de simplifier au max , juste si <100 pendant 20sec alors boolean activé

Mais cette condition voudrait dire “si ça passe de >100 à <100 pendant 20sec “ alors ….. ? Je l’avais pas compris comme ça ! Je teste !

et en plus ça marche !!!

donc ce n’était “que” ça…. faut que ça passe le seuil et que ça y reste le temps défini…..

1 « J'aime »

Bonjour,
ou cas ou tu as ce blueprint assez complet

1 « J'aime »

mais alors je n’ai pas besoin du booléen ?

au passage de +100 à -100 j’ai le message au bout de 5 mins et après je ne l’aurais plus, sauf si je lance une machine et je l’aurai à nouveau quand elle s’arretera ?

1 « J'aime »

Salut

Tu viens de comprendre ce qu’est un trigger, effectivement il faut qu’il y ai un changement d’état pour qu’il soit pris en compte.

Et oui tu peux par la même te passer de ton boolean puisque le déclenchement se fera quand ta puissance passera en dessous de 100 pendant x temps (et non pas si il est dejà en dessous de 100 depuis des heures)

1 « J'aime »

merci, je vois, et je regarde surtout le blueprint signalé par WarC0zes qui semble super complet !

1 « J'aime »

C’est ce que j’utilise pour ma machine a laver.

1 « J'aime »

cela dit j’obtiens bien le start notify, mais je n’arrive pas à obtenir de end notify, étrange…

alors j’ai ajouté des customs actions, sur Start et End, je fais un send Telegram, donc au démarrage j’obtiens bien la notif androit ET le message Telegram, et à la fin je n’obtiens que le message telegram.

Donc le test sur la valeur de puissance est ok mais le send notification android ne fonctionne pas à la fin.

Bizarre, bizarre….

Oups, je me suis trompé de blueprint.
C’est celui-ci que j’utilise, un peu plus simple :

Mais l’autre a l’air plus à jour.