Sensor pour Enedis - apiEnedis

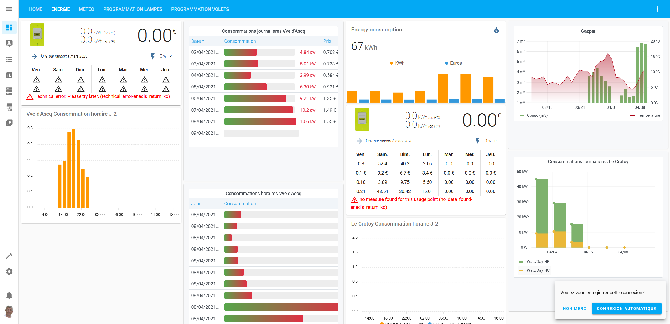
De mon coté ça marche 20% du temps ces 3 dernières semaines, tj des messages différents cotés enedis ou enedisgateway.tech, dernier en date:

enedis_return_ko - {‹ tag ›: ‹ enedis_return_ko ›, ‹ error_code ›: ‹ ERRE000001 ›, ‹ description ›: ‹ A technical error has occured ›, ‹ alert_user ›: True, ‹ enedis_return ›: True, ‹ support ›: ‹ ___discord.gg/DfVJZme ›}

Avec au mieux 3 jours de délais, c’est quand même de la belle enfumade le linky…

1 « J'aime »

pareil que vous jusqu’a ce matin plus rien , des triangles partout

presque pareil
alors qu’avec le node red et grafana, ca fonctionne:

3 « J'aime »

changé le token , a minuit c’est revenu , toujours avec l’erreur
no data found …enedis return ko
image

Oui c’est la farandole aujourd’hui c’est ‹ ERRE000001 ›, ‹ description ›: ‹ A technical error has occured ›,

Mon appli TotalEnergie était ko aussi pendant plusieurs heures en début de semaine, y’a même eu une maj . Elle arrive tout de même à jamais faire de trou d’historique

Bonjour,
Quel node utilisez-vous pour nodered? je viens d’essayer celui-ci mais il ne fonctionne plus, à cause des API et changements de pages d’Enedis.
Utilisation du node github philbri/node-linky. Je ne peux pas mettre le lien désolé :frowning:

Comment récupérez-vous vos données via node-red? Car effectivement depuis quelques mois le module développé sous HACS passe en erreur quasi tous les 2 3 jours.

Celui là

Philippe

Tout a fait, hier soir cela fonctionnait nickel, ce matin tout ko, le sensor ne recupere que des -1

Ce qui est surprenant c’est que le curl de test, fonctionne très bien lui !

Pour information, c’est revenu ok chez moi.

Bonsoir a tous, j’ai suivi les tutos , rien a fonctionné , bon j’ai lâché et puis une mise a jour de HA et la woooo ça fonctionne , puis une autre ,ben ça fonctionne plus , puis le matin tu te leves et tu jetes un oeil ben ça fonctionne pas , et tous le monde dit " chez moi c’est revenu" … help ,

Et puis ça remarchera …
Lol

Bonjour @saniho, , pour ma part, je me loge au site enedisgateway, il y a bien mon compteur, par contre quand je clic sur le consentement et valide, il me siôrs une erreur 500 :

{"tag":"new_token","error_code":500,"description":"Enedis rencontre un soucis avec le navigateur Chrome sur la demande de consentement","alert_user":true,"enedis_return":false,"support":"https://discord.gg/DfVJZme"}

J’ai essayé avec edge, pareil.

As tu essayé avec Firefox ?

Je viens de réussir à gruger…

Chrome niet, Edge niet, Firefox j’ai pas.
J’ai essayé avec IE ça passe, sauf que le texte est tout blanc :unamused:

J’ai copié le lien pour l’ouvrir dans chrome, et ouf ça marche…truc de dingue.

Merci

D’expérience il faut avoir la panoplie des browsers habituels
Je n’utilise que Firefox de mon côté ( ça marche bien’ c’est open source et ça se synchronise bien entre machines différentes )
Chrome me sert pour lancer des navigations privées
Mais les Windows d’origine ne me servent jamais
Philippe

@Pbranly ok je le saurai pour la prochaine fois.
Bon j’ai bien mis par HACS les 2 github. Je reboot, je créé le fichier sensor.yaml, je reboote.
Aucun sensor qui apparait…
Je dois louper un truc, mais je vois pas quoi.

Il me dit Linky: données inacessible pour sensor.myenedis quand je veux creer la carte

Si tu as importé via HACS, tu n’as pas besoin de faire un sensor.
Tu vas dans intégration et tu ajoutes myenedis. Ensuite ça te demanderas tes infos pdl token et autres … tu rebootes et tu auras tes sensors …… si Enedis veut bien !

Ok je vois. Par contre je vois bien l’intégration dans hacs, mais rien dans configuration->intégration…

En bon débutant, j’ai du m**der, mais où ?

EDIT : Argggg la cache !! Pfeuuu je galère depuis 1h alors qu’il fallait vider la cache. :rage: :face_with_symbols_over_mouth: :face_with_symbols_over_mouth: :face_with_symbols_over_mouth: :face_with_symbols_over_mouth:

@Pbranly Donc effectivement comme dit au dessus, c’était la cache. Il m’a bien créé le sensor mais le status j’ai un point d’exclamation.

Pour ma part c’est toujours à zéro, il faut régénérer un consentement peut être ?