Zigbee device qui flood à mort... comment faire?

Salut !
Je reviens avec quelques nouvelles et quelques interrogations !
Je suis toujours sur ma RPI3B+ pour le moment.

Je remarque que presque quotidiennement maintenant, les appareils zigbee ne communiquent plus vers 4h30 : 4h26, 4h40, 4h20, 4h28…
Il faut que je reboot zigbee2mqtt le matin en me levant pour que les choses re-fonctionnent. C’est pas quotidien, mais 2j/3 quand même…

Rien dans les logs à part au moment où je reboot où j’ai toujours la même erreur citée précédemment. Il retente et fini par démarrer.

Si c’est la clé qui perd la connexion usb (ou qui plante) vers 4h30, c’est pas un peu étonnant quand même ?

Si vous avez des idées sur quoi investiguer !
A bientôt

J’ai lancé manuellement un recorder.purge et hop, re-plantage !
Vous avez déjà vu ça ?!

Salut,

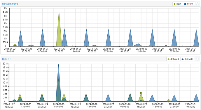
L’heure du plantage est intéressante… car toutes les nuits il y a normalement la purge de la base de données à 4h12 précisément. … ça peut être une coïncidence… mais ça peut aussi être une fluctuation dans la conso et tension qui pourrait expliquer ça peut être!!

Sur ma VM on voit bien les pics à 4h12 tous jours pour la traffic réseau et Disque:

Bonjour,
que ce passe t’il a 4h12 tous les jours ???
L’auto purge du recorder. Faut pas chercher loin ton RPI3 sature, manque de RAM.

Citation
auto_purge boolean (optional, default: true)
Automatically purge the database every night at 04:12 local time. Purging keeps the database from growing indefinitely, which takes up disk space and can make Home Assistant slow. If you disable auto_purge it is recommended that you create an automation to call the recorder.purge periodically.

Ta DB fait combien ?

Pourtant quand je monitor les ressources pendant un purge, ça ne monte pas en saturation… si RAM ni CPU… Mais bon ça sent bien ça quand même…
Je vais regarder pour ma base. C’est une postgresql tout étant dockerisé.

4Gb :wink:

Je vais essayer de la vider.

Vous savez si la RPI5 est compatible avec Home Assistant en mode docker ? Je crois que ce n’est pas encore le cas en terme de système d’exploitation, mais en dockerisation, ça doit marcher non ?
J’imagine partir là dessus sauf si vous avez mieux ?

Cherche pas 4GO c’est trop pour le RPI3 :stuck_out_tongue:
A l’époque sur RPI3 j’étais dans les 150mo après plusieurs mois et du matériel installer.

Je crois qu’une image de HAOS est sortie pour le Pi5.
En docker ça ne devrait pas poser de soucis… après le Pi5 faut voir si c’est une bonne affaire…j’ai des doutes

Il y a un soucis de reboot sur RPI5, une maj de l’OS et paf obliger de refaire le SSD et restaurer un backup. Faut patienter un peu.

Fort a parier que c’est un souci de l’OS les histoires e plantages, pas du container seul.
Mais bon, ce que je voulais dire avant c’est que je ne me lancerais pas sur un Pi5. :slight_smile:

1 « J'aime »

Merci beaucoup encore une fois pour vos regards précieux !
@AlexHass tu as un matériel à conseiller ? J’aimerai que ce ne soit pas trop gourmand en énergie…

J’imagine aussi garder la RPI3B+ pour Zigbee2MQTT par exemple pour séparer un peu les choses… et mettre le reste sur un autre pc.

Y’a la solution des mini PC en occase … les gens semblent aimer les Elitedesk de HP. A vooir y’a pas mal de sulets là dessus.

Sinon dans la basse conso en mini PC y’a tout ce qui est a base de Intel N100, basé sur des coeurs alder lake, quasi pareil en conso qu’un raspberry, mais plus puissants… ça peut se trouver à pas trop cher sur ali ou même amazon

https://www.amazon.fr/AWOW-Windows-ordinateur-Display-Ethernet/dp/B0CHVZPY3Z/ref=sr_1_7?keywords=n100+mini+pc&sr=8-7&ufe=app_do%3Aamzn1.fos.49fccda8-a887-4188-817b-b9a64bb30e43

Merci ! Je vais regarder ce processeur alors et les produits associés.
J’espère vous donner des nouvelles positives dans quelques semaines !

Quelques news… pas top mais bon.
J’ai acheté un hub USB alimenté pour résoudre les pb d’alimentation.
J’ai donc une alim 3A sur la RPI + hub USB en 12V 2A. J’ai essayé un peut toutes les combinaisons de branchement mais y’en a pas une qui marche mieux que les autres.
J’ai finalement gardé SSD sur le hub et le dongle zigbee branché directement sur la raspberry (sans rallonge du tout pour le moment).

J’ai remarqué que zigbee2mqtt crash parfois (souvent) quand j’appaire des périphériques. Voir y’en a un qui fait tout planter systématiquement.

J’ai aussi mis à jour zigbee2mqtt de la dernière mise à jour qui date d’hier.

J’ai aussi commandé un dongle zigbee en « P » pour voir si ça change la donne. Je vous dirai.
En fonction, je basculerai sur un mini PC, mais j’aimerai arriver à comprendre parce que même en journée ma clé se « déconnecte » toute seule. Quand je tente un appairage par exemple. On le voit dans les logs… et ça, je suis pas certain que ce soit un problème de puissance de calcul. Et comme les éventuels pb d’alimentation sont réglés normalement…

Je vous donnerai la suite des news !

1 « J'aime »

Bonjour,
Il est temps pour moi de vous donner des nouvelles !

La clé Zigbee Dongle Sonoff « P » change complètement la donne… aucune difficulté d’apparairage, aucune déconnexion des périphériques, aucune déconnexion de la clé qui plante zigbee2mqtt… bref, tout marche nickel depuis ce changement.

Donc fuyez cette clé sonoff « E » et choisissez la P !

Merci pour votre aide à tous !

Bonne journée

1 « J'aime »

Au top la Sonoff P tu en sera pas déçu.

1 « J'aime »

Et sinon, la Sonoff Type E avec le firmware multiprotocol et zha fonctionne très bien aussi y compris avec une type P et z2m :rofl:

Salut,
De quel firmware parles tu ?
J’ai essayé en mettant à jour, c’était pas mieux…
Mais j’étais pas avec ZHA car tout est dockerisé chez moi et on est privé des add ons :wink:

ZHA n’est pas un add-on mais une intégration native sur HA. Je parlais d’un firmware spécifique pour les clés basées sur une puce EFR32MG21 (clé Sonoff Type E ou SkyConnect par exemple) qui est multiprotocole (Zigbee et Thread) mais là en revanche, pour pouvoir l’utiliser, il faut installer l’add-on (module complémentaire) Silicon Labs Multiprotocol. Sinon, il me semblait qu’avec HACS, les add-on pouvaient s’installer même sous docker ?

Pour les addons, je marche beaucoup avec HACS, mais c’est pas tout à fait les « addon » au sens HA à ma connaissance. Et je n’ai pas vraiment beaucoup chercher pour les installer par ailleurs.

J’avais flashé avec ça : Flashing the Sonoff ZBDongle-E to enable Matter, Thread and Zigbee on Home Assistant | Dialedin