[DefiDIY25] TOUG — Passerelle ESPHome pour piloter la PAC Aldes T.One sans cloud et avec routeur solaire

Salut @Dzouz

Je pense qu’il y a une confusion.
Je n’ai pas dit qu’il n’y avait que des fonctions de commande centrale. J’ai dit que le T.One n’avait qu’une programmation horaire centrale.
Dans mon article j’explique comment avoir un joli thermostat par pièce dans Home Assistant:

Donc manuellement tu peux modifier chaque thermostat comme tu le ferais avec les thermostats physiques dans chaque pièce.

Ensuite, avec la télécommande tu peux programmer des horaires Eco et des horaires Confort où tous les thermostats baisseront de 2° en Eco.
Si tu veux programmer tes thermostats individuellement, il faut passer par Home Assistant et des automatisations ou des intégrations de programmation toute prêtes (schedule-state-card, scheduler-card, gestion des tarifs…)

De plus tu n’as pas du tout à te soucier du modbus, c’est le rôle de la TOUG, tout est disponible de base dans Home Assistant quand tu intègres la TOUG, en voici un extrait (100% de base, sans modif):

Super !

Bon bah j’ai hate de recevoir tout ça ! J’essayerai de développer peut être un module sur HA du coup pour le partager avec tout le monde.

Merci pour tes réponses.

2 « J'aime »

Bonjour !
Résumé au top, proposition au top (chaud pour choisir le choix 3 :P)
Me tarde de me mettre sur Node-Red pour automatiser un peu ma PAC :wink:

2 « J'aime »

Comme quoi, quand je dis que j’y connais rien :joy:

1 « J'aime »

On ne peux que dire bravo sur ce super résumé et sur les différentes propositions que tu fais. Perso ca me parait parfait pour être early adopter, je partirais sur l’option 2 ou 3 pour ma part, je dispose d’un bon fer à souder et la PCB me parait relativement accessible vu que c’est traversant.

Pour les envois, peut-être qu’avec du Mondial Relay ca pourrait être une idée aussi? Un peu moins cher et tous le monde en dispose à proximité en général.

Pour l’impression 3D du boitier je peux me mobiliser également, j’ai une BambuLab P1S qui ne sert pas beaucoup!

Je peux aider sans problème des gens du coin si besoin, pour ma part je suis en Vendée et je serais curieux d’échanger.

Dernier point, on pourrait peut être se créer une communauté WhatsApp / Signal pour échanger facilement? Je sais que le Forum est l’idéal pour rendre l’information disponible à tous, mais c’est peut être parfois moins sur des petites phase de bricolage / discussion / paramétrage. A charge à chacun ensuite de remettre l’info dans la documentation ou ici pour la communauté?

2 « J'aime »

Salut @djtef !

Bravo pour le travail effectué, ca force le respect !

Je débute sur HA et je cherchais des infos sur la domotisation de la PAC TOne Aqua Air et ton travail est apparu dans mes résultats de recherche.
Après lecture du feed, je me dis que c’est soit DOUG soit rien et certainement pas le boitier Aldes Connect :sweat_smile: pour le contrôle de la PAC.

Je serai également intéressé pour l’option 3 de la proposition si elle est toujours d’actualité :slight_smile:

Je suis prêt à sortir de ma zone de confort et de replonger dans quelques notions d’école d’ingé pour réaliser le module autant que possible par moi même.

Bravo encore pour le boulot accompli !

PS : Je suis de région parisienne (sud 77) si jamais des gens de la communauté sont dans le coin, n’hésitez pas à faire signe !

1 « J'aime »

Salut @Ashka85

Franchement j’ai pas trop confiance à Mondial Relay, j’ai déjà eu des problèmes avec. Mais bon si plusieurs personnes préfèrent après tout c’est vous qui décidez :slightly_smiling_face: Je ne veux juste ne pas gérer le bureau des litiges :sweat_smile:
Peut-être il serait intéressant de passer par Leboncoin pour Mondial Relay ?

J’ai toujours pas trop saisi ce qu’apporterait l’impression 3D, de la personnalisation ?

Je suis assez sceptique car le nombre de personnes intéressées n’est pas fermé, ça peut grandir et c’est dommage de perdre des info, souvent tout le monde se pose les mêmes questions.
Effectivement si ça se transforme en discussion ça n’a plus d’intérêt sur le forum il vaut mieux résumer, mais on perd quand même l’historique. Peut-être il vaudrait mieux une plateforme genre Discord dans ce cas.

2 « J'aime »

Salut @LaPhryyyge

Je t’ai ajouté à la liste.

Doug ça me fait penser à un dessin animé que je regardais quand j’étais jeune :laughing:

2 « J'aime »

Aïe la coquille :sweat_smile:

(Doug c’est aussi le chien dans un Pixar, mais ne divergeons pas)

Pour compléter le tableau, j’ai une PAC, 4 thermostats, 5 bouches d’aération :slight_smile:

1 « J'aime »

Salut @djtef ,

Énorme travail que tu as fourni là.

Je ne suis pas trop actif sur le forum car je n’ai pour le moment pas grand chose à apporter. J’ai fait construire récemment vers Toulouse, d’où le T-One AquaAir, par contre je n’y habite pas encore (en fait je suis à l’étranger pour le moment), donc je ne pourrais malheureusement pas tester le TOUG rapidement.

Je fais parti de ceux qui ont essayer l’Aldes Connect, sans succès pour le moment. J’ai d’abord eu un modèle défectueux, que j’ai pu changer au bout de 3 mois, puis le nouveau modèle est arrivé au moment où les servers d’Aldes sont tombés en panne… j’essaye de me réconforter en me disant que je l’ai payé moitié prix.

En ce qui concerne mon installation j’ai 5 bouches avec 4 zones. Ta proposition me semble plus qu’honnête aux vues de ton degrés d’implication, c’est même très généreux

Pour ma part j’ai déjà un fer à souder même si ça fait quelques années qu’il prend la poussière, et la petite dernière de la famille n’aide pas à avoir un peu plus de temps libre.

Merci !

1 « J'aime »

Pour l’expédition, je me rangerais à ce qui convient le mieux, je suis pas à 3€ prés sur ce sujet.

Je comprends effectivement, je ne suis pas un utilisateur de Discord, mais ca me fera l’occasion de découvrir.

Une question m’est venue, mais peut-être que celle-ci a déjà été répondue : Est-ce qu’il serait possible de forcer le chauffe eau à travailler pendant les heures creuses?
J’immagine que c’est un peu le même principe que si on as un routeur solaire? On vient fausser les sondes dans les heures pleines et on met les vraies valeurs en heures creuses?

Je crois que pour ce genre de PAC triple service c’est le système qui optimise le meilleur moment pour chauffer l’eau, donc pas sûr que l’on puisse, ou que l’on doive. Mais je me trompe peut être.

Passer en mode boost je pense ?

Bonjour,
sur le rechargement en eau, c’est sur une horaire fixe qui doit être de mémoire à 3h. En modifiant l’heure de la PAC, j’ai pu faire correspondre mes heures creuses à la recharge en eau.

Bonjour,

Je confirme, par défaut ça se met à heure fixe vers 1h du matin chez moi, donc modifier l’heure décale le chauffe-eau.
Il est également possible de brancher le contact heures creuses/heures pleines (le vrai ou un simulé) et le T.One apprend tout seul (selon la doc).
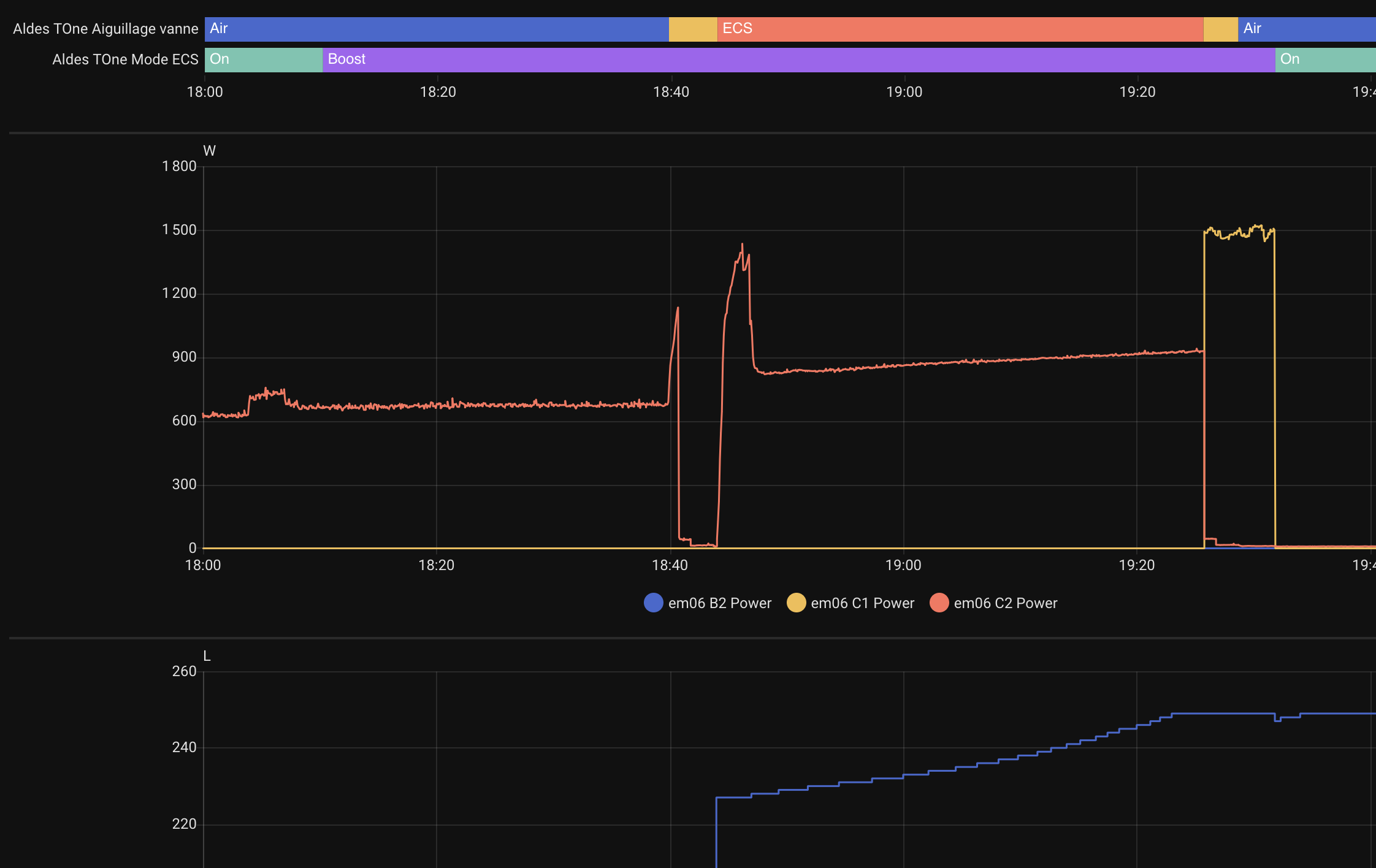
Il est aussi possible de lancer le Mode Boost ce qui va forcer le chauffage de l’eau jusqu’à la température de consigne.
Bref rien de bien conçu, que des solutions de contournement, un comble pour soit disant « une des solutions les plus performantes de la RE2020 » (je cite).

2 « J'aime »

Attention, activer le boost est une mauvaise idée. Ça va utiliser une résistance électrique pour chauffer la ballon, du coup ça va consommer bien plus d’électricité que la chauffe classique…

Je n’ai pas remarqué que la résistance s’activait quand j’ai testé, ça dépend peut-être de plusieurs conditions (différence de température avec la consigne, température extérieure…)

1 « J'aime »

Hello,

Tout d’abord bravo pour le travail et le partage !

J’arrive dans le monde du TONE et je viens de découvrir l’API qui ne permet pas d’avoir autant de fonctionnalités.

Serait-il possible de m’ajouter dans la commande de la passerelle TOUG ?

Merci

1 « J'aime »

Le mode boost ce comporte comme à la normale, compresseur qui chauffe tout le long et sur la fin la résistance électrique. Par contre, mise en chauffe de l’eau 30 min après l’avoir demandé, avec le chauffage en route
J’étais avec environ 150L d’eau restante au moment où je l’ai lancé

Je ne comprend pas. Sans le boost tu as aussi la résistance électrique qui se déclenche une fois le ballon plein ?