Bonjour,
Je propose de faire un petit répertoire de matos zigbee qui marche (ou pas). Après le sujet sur les boutons Zigbee… les capteurs de température et d’humidité. Tous mes tests sont faits avec zigbee2mqtt et clé Sonoff flashée avec ember. La maison contient plein de routeurs de marques différentes.
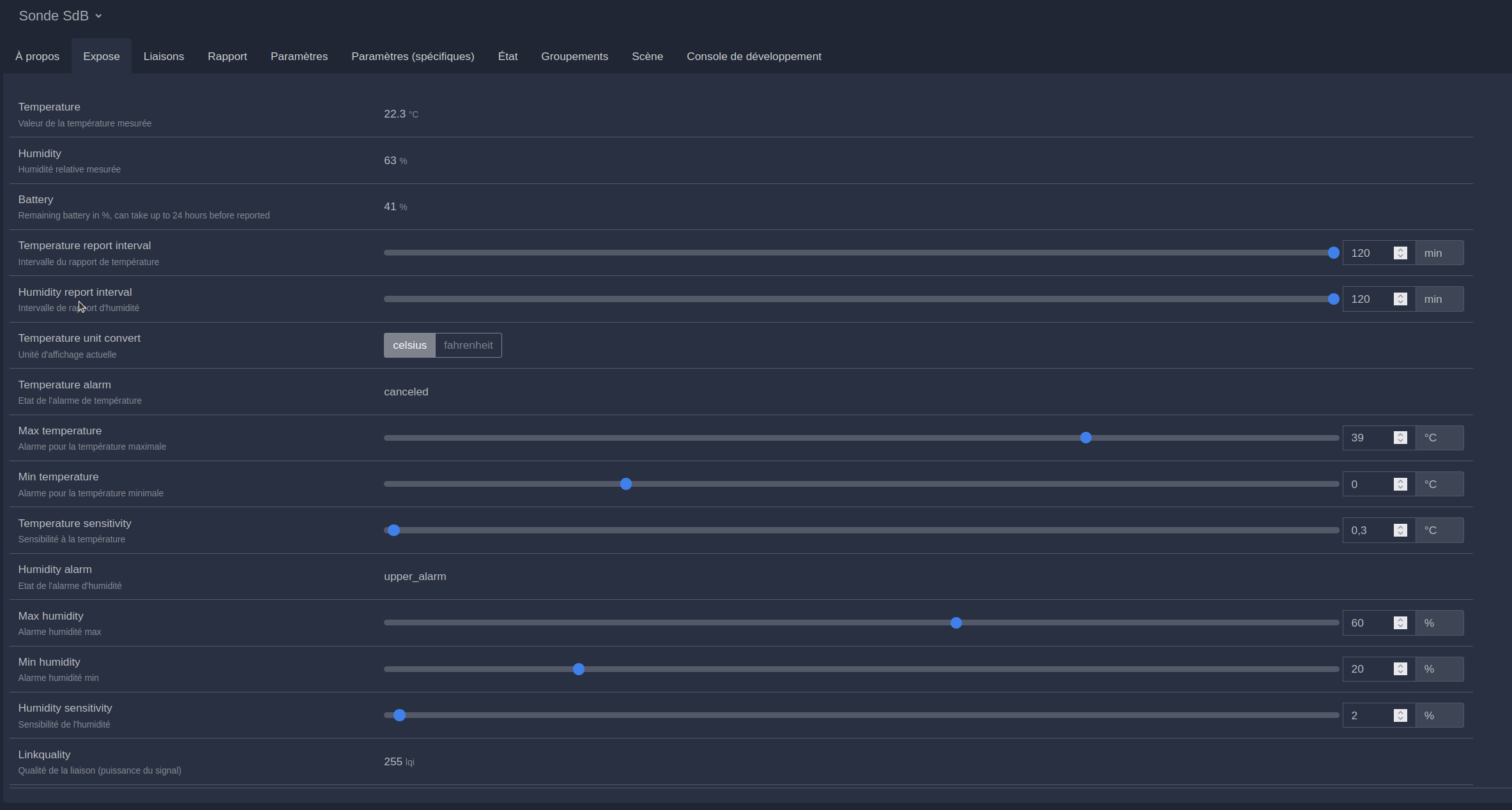
Pour les capteurs de température et d’humidité, on recherche un appareil :
- qui fonctionne, qui ne dégage pas du réseau zigbee quand il a envie
- avec une grande autonomie
- réactif : répond rapidement à un gros changement de température ou d’humidité
- et de préférence un reporting interval configurable.
Cette dernière option (si elle fonctionne vraiment, ce qui n’est pas le cas pour tous les capteurs) permet de paramétrer les périodes minimales et maximales entre deux transmissions, ainsi que le seuil de variation de la valeur mesurée qui déclenche une transmission. On peut donc faire un compromis entre la réactivité du capteur et la consommation de piles.
Pour configurer ça, il faut aller dans les options du capteur, “Reporting” sur Z2M, rentrer les valeurs (en secondes et centièmes de degré), réveiller le capteur en appuyant sur le bouton, et cliquer sur appliquer.
Concernant la réactivité, un point important est que le composant électronique qui mesure la température et l’humidité doit être bien exposé à l’air extérieur. Il faut donc que le boîtier ait assez de trous. Si les trous sont trop petits, le capteur sera peu réactif sur l’humidité. De même, plus le capteur est gros et lourd (surtout la pile) plus il a d’inertie thermique, et donc moins il sera réactif sur la température.
Mon test de réactivité est la détection de douche. Je place le capteur au plafond au dessus de la douche. Là on voit que la douche est parfaitement détectée par un énorme pic d’humidité sur la courbe orange de la SdE. Ce capteur peut donc être utilisé pour contrôler une VMC par exemple.
J’en ai testé pas mal donc je vais faire un post par capteur…
Notes sur la résolution :
Une résolution de 0.1°C convient pour la plupart des usages sauf certains modes de régulation de chauffage (proportionnel…) où une résolution plus fine est souhaitable. Je note donc la résolution dans les commentaires.
Notes sur les piles :
Aux températures d’intérieur, le meilleur format est AAA car les piles sont bon marché et durent longtemps. Les piles Lithium tiennent mieux au froid et donc sont intéressantes pour les capteurs extérieurs l’hiver.
Les vainqueurs :
Sans affichage : TH02Z 2xAAA
Avec affichage : pas de vainqueur




















